点标签看更多好帖

干货 | 40张传感器工作原理,精彩不可错过!

[复制链接]

158

主题

13

回帖

105

积分

游客

积分
105
zzwandakeji 发表于 2016-10-27 11:11:57 | 显示全部楼层 |阅读模式
布料张力测量及控制原理




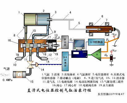
直滑式电位器控制气缸活塞行程



压阻式传感器测量液位的工作原理



MQN型气敏电阻结构及测量电路



气泡式水平仪的工作原理



扩散硅式压力传感器



应变加速度感应器



称重式料位计



电子皮带秤重示意图



电子吊车秤



荷重传感器用于测量汽车衡的原理



荷重传感器的应用



TiO2氧浓度传感器结构及测量电路

电位器式传感器





陶瓷湿度传感器



多孔性氧化铝湿敏电容原理



基本变间隙型电容传感器和
差动变间隙型电容传感器的工作原理



变面积型电容传感器工作原理



利用接近开关进行物体位检测的原理



光柱显示编码式液位计原理



电容式压力传感器



差压式液位计a



差压式液位计b
差压式液位计c
电容液位计原理图
电容测厚仪
电容加速度传感器
电容式油量表原理
频率差法测量流量的原理
空气传导型超声波发生、接收器的结构
超声波应用的两种类型
超声波探头的结构
超声波流量计的原理
超声波测厚的原理
超声波测量密度原理
超声波测量液位原理
超声防盗报警器
纵波探伤
横波探伤
表面波探伤

郑州万达科技
郑州万达科技发展有限公司是郑州万达重工股份有限公司(股票代码:832936)全资子公司。是一家专注工业机器人机械臂、智慧数字化工厂、智能物流及自动化系统集成工程的研发、设计、制造与安装于一体的现代高科技智能发展公司。
公司产品生产和研发基地地处中原——郑州市,经营的主要产品包括:堆垛机等起重搬运设备,板链等输送设备,货架及轧制型材等,作为少数拥有有防爆电气生产资质的物流装备企业,生产人员持有国家认可的焊接、安装许可证。万达科技作为行业的先驱者和引领者,见证着中国物流产业的转型与发展。郑州万达科技:https://www.wdkjrobot.com 想要了解更多的机器人产品:0371-55529153
新松机器人战略合作伙伴-郑州万达科技作为智能机器人应用方案提供商,旗下的智能机器人足迹遍布餐饮酒店、科技馆、税务系统、银行金融、大型会展、智慧展厅等,以后将在更多场合与大家见面互动,关注“万达科技”,期待更多精彩!



你喜欢看