|
点击上面蓝色字体直观学机械关注我们
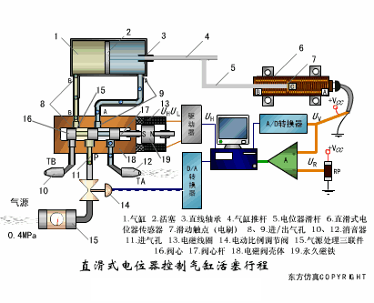
法律顾问:赵建英律师 布料张力测量及控制原理 ▼ 直滑式电位器控制气缸活塞行程 ▼ 压阻式传感器测量液位的工作原理 ▼ MQN型气敏电阻结构及测量电路 ▼ 气泡式水平仪的工作原理 ▼ 扩散硅式压力传感器 ▼ 应变加速度感应器 ▼ 称重式料位计 ▼ 电子皮带秤重示意图 ▼ 电子吊车秤 ▼ 荷重传感器用于测量汽车衡的原理 ▼ 荷重传感器的应用 ▼ TiO2氧浓度传感器结构及测量电路 ▼ 电位器式传感器 ▼ 陶瓷湿度传感器 ▼ 多孔性氧化铝湿敏电容原理 ▼ 基本变间隙型电容传感器和 差动变间隙型电容传感器的工作原理 ▼ 变面积型电容传感器工作原理 ▼ 利用接近开关进行物体位检测的原理 ▼ 光柱显示编码式液位计原理 ▼ 电容式压力传感器 ▼ 差压式液位计a ▼ 差压式液位计b ▼ 差压式液位计c ▼ 电容液位计原理图 ▼ 电容测厚仪 ▼ 电容加速度传感器 ▼ 电容式油量表原理 ▼ 频率差法测量流量的原理 ▼ 空气传导型超声波发生、接收器的结构 ▼ 超声波应用的两种类型 ▼ 超声波探头的结构 ▼ 超声波流量计的原理 ▼ 超声波测厚的原理 ▼ 超声波测量密度原理 ▼ 超声波测量液位原理 ▼ 超声防盗报警器 ▼ 纵波探伤 ▼ 横波探伤 ▼ 表面波探伤 ▼ End 来源:化工707、机器人公社整理 评论处大家可以补充文章解释不对或欠缺的部分,这样下一个看到的人会学到更多,你知道的正是大家需要的。。。 | |
|
机械理论学了不少,感觉实际中很难发挥,每天都有直观的机械视频提供,给你插上腾飞的翅膀! 微信号:Easy-machine
|
|
点击上面蓝色字体直观学机械关注我们 法律顾问:赵建英律师 来源:粉体技术网(ID:bjyyxtech),转载已获 ...
点击上面蓝色字体直观学机械关注我们 法律顾问:赵建英律师 布料张力测量及控制原理 ▼ 直滑式电位器控制 ...